Nexthink日本法人設立
2025-07-23 11:24:39

Nexthinkが日本法人を設立しデジタル体験管理を革新

Nexthink、日本法人設立 - 新たなデジタル体験の時代へ



2025年7月23日、Nexthink S.A.は日本法人「Nexthink合同会社」を設立したことを発表しました。これにより、同社は日本市場に本格的に参入し、最新のデジタル従業員体験管理ソフトウェアを日本企業に提供します。新任のジャパンプレジデントには萩野武志氏が就任し、東京の港区に拠点を置きます。

日本市場への進出



Nexthink合同会社は自社のデジタル体験管理ソフトウェアの日本語版も提供し、公式サイトを公開しました。これにより、日本の企業は自社のIT環境を日本語で可視化し、分析することが可能となります。また、国内からのサポートを受けられる体制が整い、企業の競争力を高めることが期待されています。

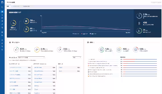
従業員デジタル体験(DEX)の重要性



現代のハイブリッドワーク時代において、従業員のデジタル体験は企業の成功に直結します。多くの企業では、従業員が使用するPCや業務アプリケーションが原因で業務効率が低下する問題に直面しています。Nexthinkはこの課題を解決するため、AIを用いて従業員の端末状況やアプリケーションの稼働状況をリアルタイムで可視化し、異常を迅速に特定・修復することを可能にします。

実際の利用例


例えば、ビデオ会議中に発生する不具合やネットワーク遅延などを予測し、未然に対応することで ITサポートへの問い合わせを劇的に減らすことができます。さらに、Nexthinkが提供するデジタルアダプションプラットフォーム(DAP)機能により、新しいアプリケーションやツールへの移行もスムーズに行えるようになります。

Nexthinkの強み



Nexthinkのプラットフォームは、クラウドベースでありながら、即座に問題を診断し、自動的に修復アクションを実行する機能を持っています。これにより、IT部門は多くの時間を削減でき、より戦略的な業務に集中できるようになります。また、デジタル体験を向上させるためのインサイトも提供し、エンドユーザーエクスペリエンスを常に改善し続けます。

日本市場での展望



NexthinkのCEO、ペドロ・バドス氏は「日本市場は、今デジタル体験の改革にとって絶好のタイミングです。従業員の体験を向上させることは、企業の競争力を高めるための重要な鍵である」と述べました。また、同社はこれまでの経験を活かし、日本企業に最適なソリューションを提供し続けると約束しました。

新たに日本法人のジャパンプレジデントに就任した萩野武志氏は、30年以上にわたってIT業界でのキャリアを持ち、Nexthinkの日本市場での展開を推進します。萩野氏は「デジタルエクスペリエンス向上は、日本企業にとって欠かせない要素です。私たちのプラットフォームを通じて、日本企業のIT課題の解決と働き方改革に貢献できることを嬉しく思っています」と語りました。

未来への展望



Nexthinkは、今後も日本市場での事業を拡大し、パートナー企業との協力を強化していきます。これにより、企業が持つデジタル体験をより良いものにし、業界の競争力を高めるための支援を行っていくことを目指しています。Nexthinkは「See Everything, Fix Anything」というビジョンに基づき、デジタル時代の新しい働き方をITの面から支えるための革新的なソリューションを提供し続ける考えです。


画像1

画像2

画像3

会社情報

会社名
Nexthink合同会社
住所
東京都港区赤坂2-4-6赤坂グリーンクロス6F
電話番号

トピックス(その他)

【記事の利用について】

タイトルと記事文章は、記事のあるページにリンクを張っていただければ、無料で利用できます。
※画像は、利用できませんのでご注意ください。

【リンクついて】

リンクフリーです。