EVERSTEELの新サービス
2025-06-04 10:21:38

EVERSTEELが鉄スクラップ業界を変革する新サービスを開始

㈱EVERSTEELが鉄スクラップ業界を革新するサービスを展開



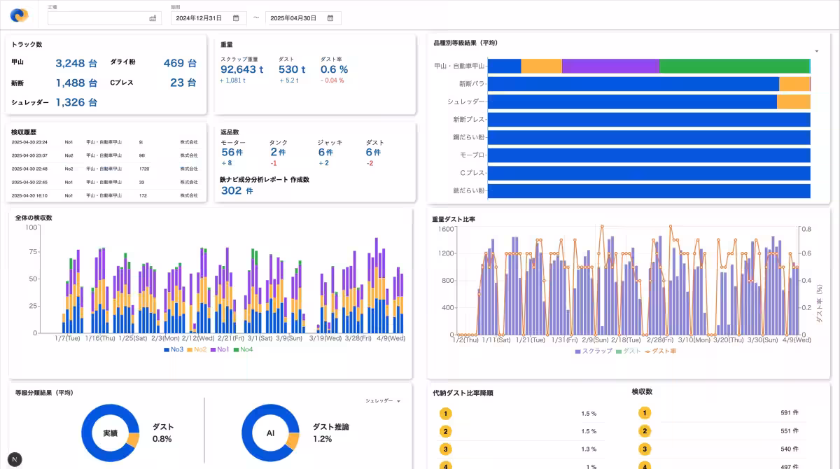
鉄スクラップのAI検収システム「鉄ナビ検収AI」を提供する株式会社EVERSTEELは、新たな鉄スクラップ納入データ分析機能「鉄ナビAnalytics」の提供を開始しました。これにより、調達から製鋼業務全体のDX化をサポートする鉄スクラップDXプラットフォーム「鉄ナビ」の展開を計画しています。すでに10工場以上に導入されている「鉄ナビ検収AI」がさらなる進化を遂げ、納入データの分析・可視化による納入管理や購買サポート、検収業務の効率化を実現します。

背景と導入の必要性



EVERSTEELの「鉄ナビ検収AI」は、大手電炉メーカーを中心に10拠点で導入されており、年間480万トン以上のスクラップ量を解析し、国内の消費スクラップの約20%をカバーしています。この中で、納入データをさらに活かす方法として「鉄ナビAnalytics」がリリースされました。近年、スクラップ需給が厳しくなっている中、効率的な調達管理が求められ、以下のような課題が現場で浮き彫りになっています。

  • - 各仕入れ先のスクラップの品質が把握されているが、購買部門が活用できる形で定量化されていない。
  • - 毎月手作業で納入量や返品データを出力しており、振り返りに時間がかかる。
  • - 検収部門と購買部門がそれぞれExcelで分析を行っているため、情報がまとまっていない。

「鉄ナビAnalytics」は、検収を起点に社内でデータをつなげ、改善提案を行うことで、これらの問題解決を図ります。

「鉄ナビAnalytics」の具体的な機能とは



新たにリリースされた「鉄ナビAnalytics」は、納入データの可視化と分析を行い、購買活動を最適化するためのサービスです。業者別、品種別に多数の軸で購買実績を切り出し、迅速に戦略を立案できる環境を提供します。

以下は、その主な機能です:

  • - ダスト率および返品率分析:仕入先ごとのダスト割合や推移を分析し、注意喚起を行うことで購買の適正化につなげます。
  • - 検収業務分析:検収員ごとの荷下ろし速度や返品件数が確認でき、業務の可視化と改善に寄与します。
  • - AI査定結果分析機能:鉄ナビ検収AIの解析結果と連動させ、詳しい分析を実施します。これにより、検収ごとの荷下ろし頻度と重量を元にスクラップ品質を評価できます。

今後は、さらにAIによるデータ分析サポート機能も実装予定です。

鉄ナビ検収AIの機能アップデート



「鉄ナビAnalytics」のリリースに伴い、既存の「鉄ナビ検収AI」もアップデートされ、以下の新機能が追加されます。

  • - 鉄スクラップの厚みと鋼材判定機能の追加:各スクラップの厚みや鋼材種をリアルタイムでAIが推定し、細かな差異を定量化します。これにより、最適な配合計画が可能となります。
  • - リモート検収:検収員が常駐せずとも、遠隔で複数拠点を管理できるようになります。
  • - 異物返品ワークフロー:異物を見つけた際に簡単に返品処理ができるようになり、業務の効率が大幅に改善されます。
  • - 蛍光X線分析装置との連携:異常物品のデータをクラウドに自動で蓄積し、過去の情報を資産化します。

今後の展望



EVERSTEELは、在庫や配合の一元管理を実現し、スマートフォンに対応した遠隔検収アプリを開発しています。これにより、スクラップから製鋼プロセスまでのDX化を進め、サプライチェーン全体を最適化することを目指します。

「鉄ナビ」は、スクラップの品質把握や需給バランスの可視化を実現し、CO₂排出削減を加速するステップとなります。

代表者のコメント



代表取締役の田島圭二郎は、「鉄ナビ検収AIは、AIツールからスクラップDXプラットフォームへと進化しています。現場のデータを資産化し、製鋼の歩留まり改善やCO₂削減に直結させます」と述べました。

事業開発部の谷口哲朗は、「データは蓄積されているが利用されていないという声が多く聞かれます。この新たな機能で、ふんだんに蓄積されたデータを活用し、企業全体の業務改善を支援します」と期待を寄せています。

会社情報



株式会社EVERSTEELは、東京都文京区本郷に所在する2021年に設立された企業です。代表者は田島圭二郎で、公式ウェブサイトでは企業の詳細情報をご覧いただけます。


画像1

画像2

画像3

画像4

画像5

会社情報

会社名
株式会社EVERSTEEL
住所
東京都文京区本郷7-3-1東京大学南研究棟アントレプレナーラボ202
電話番号

トピックス(IT)

【記事の利用について】

タイトルと記事文章は、記事のあるページにリンクを張っていただければ、無料で利用できます。
※画像は、利用できませんのでご注意ください。

【リンクついて】

リンクフリーです。